系统基于国网新疆电力有限公司现状,提出了在线监测油色谱差异化阈值预警、状态量预测预警、故障综合诊断等创新性需求,构建变电设备状态评估和专家诊断系统,基于上述需求,利用机器学习、数据处理、大数据算法等技术手段,最终形成差异化阈值模型、状态量预测模型、故障诊断模型等分析工具。

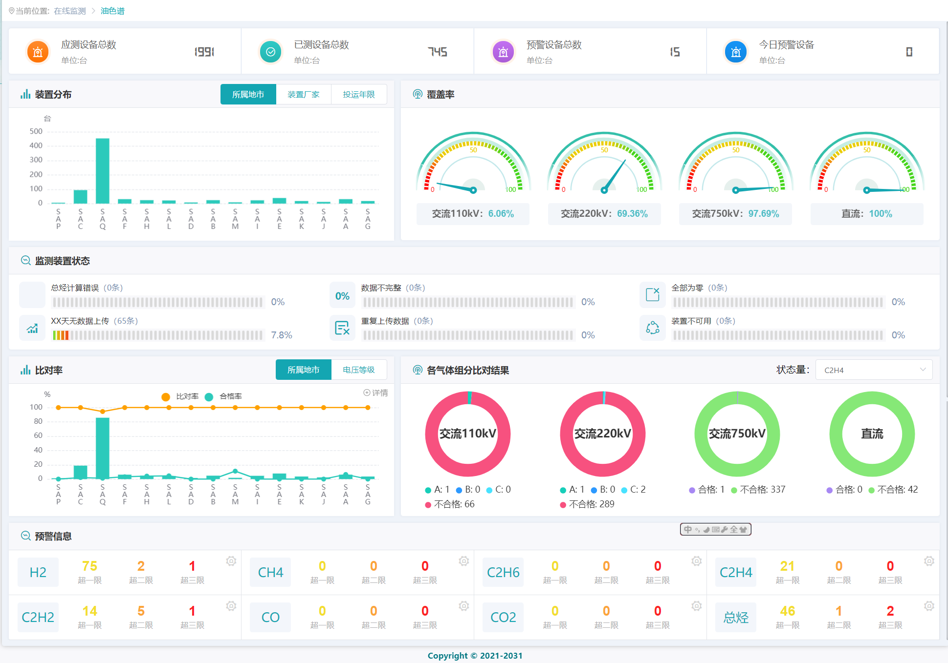
系统首页

油色谱等四个专题监测数据关联分析

设备状态评价

故障综合诊断
咨询热线0991-6691460
系统基于国网新疆电力有限公司现状,提出了在线监测油色谱差异化阈值预警、状态量预测预警、故障综合诊断等创新性需求,构建变电设备状态评估和专家诊断系统,基于上述需求,利用机器学习、数据处理、大数据算法等技术手段,最终形成差异化阈值模型、状态量预测模型、故障诊断模型等分析工具。

系统首页

油色谱等四个专题监测数据关联分析

设备状态评价

故障综合诊断